Stop Adversaries Before They Attack

Proactively investigate and neutralize threats with Censys Threat Hunting.

A spherical network diagram with interconnected nodes and lines, representing threat detection and analysis in cybersecurity.

Identify Adversary Infrastructure Before Attacks Launch

Detect, analyze, and track adversary infrastructure with lightning-fast speed and precision. With Censys, threat hunters can quickly validate threats, surface hidden clusters of malicious assets, and seamlessly pivot between current and historical host indicators to accelerate hunts.

Core Capabilities

Unparalleled Insights for Preemptive Threat Detection and Expedited Investigations

Censys’ Threat Hunting solution delivers comprehensive Internet visibility, unmatched host and service context, automated threat tracking, and an intuitive threat hunting experience that supercharges your security team’s ability to identify and neutralize malicious infrastructure.

Censys threats dataset

Dashboard displaying Censys threat dataset with details on compromised hosts, vulnerabilities, and attack indicators.
Curated threat insights into C2 Infrastructure used by 155+ Malware Families

The Censys Threats Dataset provides context on threat actors’ TTPs and a real-time view of adversarial infrastructure using fingerprints based on known malware deployments, context from URL endpoints associated with malware operations, and custom scanners for known red team tools.

Automate the hunt with CensEye

Dashboard displaying discovered asset pivots with key-value pairs and endpoint details for automated threat hunting.
Uncover hidden adversary infrastructure

The Censys Threats Dataset provides context on threat actors’ TTPs and a real-time view of adversarial infrastructure using fingerprints based on known malware deployments, context from URL endpoints associated with malware operations, and custom scanners for known red team tools.

On demand scanning

Censys on-demand scan interface showing a successful port 50051 scan on IP 107.189.16.122 with details of services and
Verify threats instantly

Speed is of the essence in an investigation. Censys uniquely provides hunters the ability to instantly run scans to validate infrastructure or deep discovery to find previously undetected services or configurations.

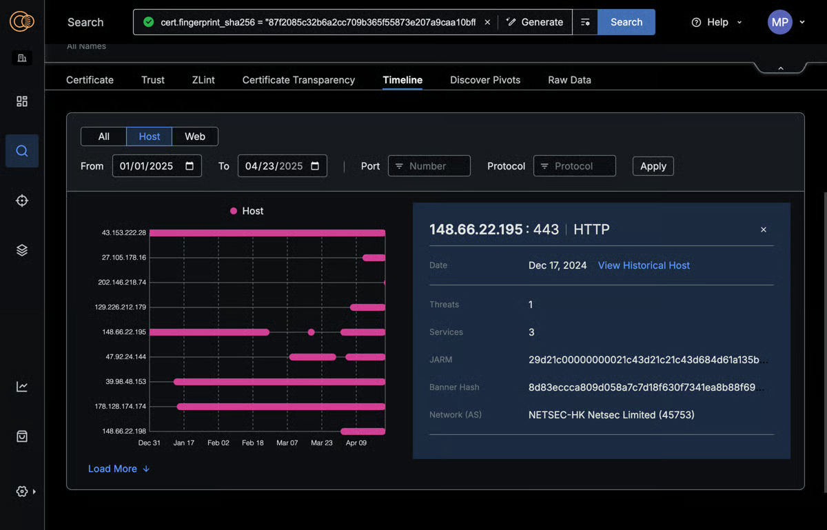
Certificate and host history data

Censys Threat Hunting dashboard displays certificate and host history data, highlighting details for IP 148.66.22.195 on Dec
Explore historical relationships with ease

Explore historical relationships between hosts and certificates to build weaponization timeline, uncover TTPs, and unlock historical attributes for investigations.

Exploration dashboards

A dark-themed Censys dashboard displays a world map highlighting countries with threats, alongside a list of top threat
Explore threat trends and deep context

Interactive dashboards offer visibility into threat infrastructure, allowing hunters to explore data and trends, uncover anomalies, and jump start investigations effectively.

Advanced pivoting and contextual hashes

A Censys Threat Hunting dashboard displays a TCP response with a shell in a box HTML title, hashes, and a flagged threat
Move from detection to action faster

Censys Threat Hunting streamlines threat investigations by enabling seamless pivoting across hosts, certificates, and historical data. Threat Hunters can quickly expand their search, surface related indicators and helpful configuration based hashes such as TLSH, JARM, JA3. JA4+ to build a comprehensive view of an adversary’s operations.

Dashboard displaying Censys threat dataset with details on compromised hosts, vulnerabilities, and attack indicators.
Curated threat insights into C2 Infrastructure used by 155+ Malware Families

The Censys Threats Dataset provides context on threat actors’ TTPs and a real-time view of adversarial infrastructure using fingerprints based on known malware deployments, context from URL endpoints associated with malware operations, and custom scanners for known red team tools.

Dashboard displaying discovered asset pivots with key-value pairs and endpoint details for automated threat hunting.
Uncover hidden adversary infrastructure

The Censys Threats Dataset provides context on threat actors’ TTPs and a real-time view of adversarial infrastructure using fingerprints based on known malware deployments, context from URL endpoints associated with malware operations, and custom scanners for known red team tools.

Censys on-demand scan interface showing a successful port 50051 scan on IP 107.189.16.122 with details of services and
Verify threats instantly

Speed is of the essence in an investigation. Censys uniquely provides hunters the ability to instantly run scans to validate infrastructure or deep discovery to find previously undetected services or configurations.

Censys Threat Hunting dashboard displays certificate and host history data, highlighting details for IP 148.66.22.195 on Dec
Explore historical relationships with ease

Explore historical relationships between hosts and certificates to build weaponization timeline, uncover TTPs, and unlock historical attributes for investigations.

A dark-themed Censys dashboard displays a world map highlighting countries with threats, alongside a list of top threat
Explore threat trends and deep context

Interactive dashboards offer visibility into threat infrastructure, allowing hunters to explore data and trends, uncover anomalies, and jump start investigations effectively.

A Censys Threat Hunting dashboard displays a TCP response with a shell in a box HTML title, hashes, and a flagged threat
Move from detection to action faster

Censys Threat Hunting streamlines threat investigations by enabling seamless pivoting across hosts, certificates, and historical data. Threat Hunters can quickly expand their search, surface related indicators and helpful configuration based hashes such as TLSH, JARM, JA3. JA4+ to build a comprehensive view of an adversary’s operations.

Watch Demo

Discover the Power of Censys Threat Hunting

Get an inside look at how the Censys Threat Hunting Module gives you unmatched visibility into attacker infrastructure. Powered by the industry-leading Censys Internet Map, this demo shows how you can proactively detect threats, accelerate investigations, and stay ahead of evolving cyber risks with precision and confidence.

Regain the Initiative and Seize Control

The Censys Threat Hunting module delivers critical threat insights and crucial hunt capabilities that empowers security teams to hunt faster, accelerate investigations, and preemptively defend against known and emerging threats.

Datasheet

Threat Hunting with Censys

Reactive security isn’t enough in today’s evolving threat landscape. Security teams need to actively seek out and neutralize adversaries before they can strike. The “Censys Threat Hunting” datasheet reveals how Censys empowers threat hunters with the intelligence and tools to move from passive defense to proactive threat discovery.

Elevate Your Threat Hunting with Censys.